LillyAllenDesigns
Jasminsmagicworld
BarkalooDesign
Artiststas
AdoDesignShop
JahusDesignShop
BundleAndBundleShop
HRA Design Shop
FaDigitalArtStudio
Enoddigitalart@gmail.com
Afrowomandigitalshop@gmail.com
OliviaCreatesArt
CowGirlArtShop
HowdyJamesFarm
TumblerDesignByShophia
RanaPortraitStore
CTS Tumbler Store
Zillion Design Studio
NancyCooperArtShop
Texasbilliewilder
MaliasSmallBusiness
Muks_Shop
Rvexell
NReaL
Oittostudio
Nteklah
Melllux
PUBLICTEES
Gear_desain
Erdiyan
C
Solved QUESTION 2 You got a thunderstorm warning for 5pm. Chegg Very well made.
Zwift Stage 5 Ride Tour de Zwift 2024 Facebook Very well made.
K lauea Iki Trail from K lauea Visitor Center Hawai i Volcanoes Very well made.
Solved A motorcycle can travel 70 miles per gallon. Approximately Very well made.
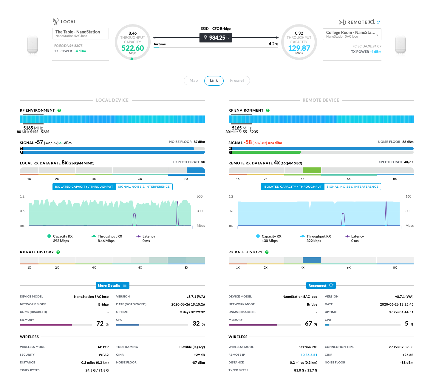
Low speed Nanobeam gen 2 connection Ubiquiti Community Very well made.